- Case Study -
HOW KAPILI ROOFING Went From $20 to $46 million in revenue IN 12 MONTHS AFTER PARTNERING WITH A ROOFING CONSULTING FIRM
After updating sales and production structures and adopting technology, the third-generation roofing company, Kapilli Roofing, more than doubled its annual revenue in 12 months and dominated the island of Oahu in Hawaii, getting ready to leave a legacy behind.
By switching to HubSpot and implementing inside/outside sales format, Kapili cut their cost of sales nearly in half!
The Story of Kapili
Brennan Leong, the third-gen leader at Kapili Roofing, took over from his dad, Mike Leong. The company hit a sales wall at $6 million, starting as Mike's Painting. To deal with wood damage in Hawaiian homes from humidity, they decided to expand into roofing and painting services, which allowed them to care for Hawaiian customers better since Hawaiian homes tend to be prone to wood damage from humidity.
As they scaled, their systems and processes became a limitation, and the temptation to grow was always tempered by a fear that they would lose the family-owned and operated care and attention they were known for. In 2017, Brennan was starting to take on a leadership role in the office, and that was when he got in contact with the CEO of RBP, Adam Sand.


Connecting with Adam Sand
A partnership was formed, and a decision was made to switch from Acculynx to the RBP preferred CRM platform at the time, Podio. Over the course of a 3-year relationship, the software was continuously updated, allowing them to grow 5-star reviews and revenue simultaneously. Going from $6 million to $12 million, then $12 million to $18 million the following year, they finally rested at $20 million, where growth appeared to be stalled out.
“I want to do $25 million easier than we did $20 million.” Brandon Lake
Recognizing that their company had outgrown the Custom Podio CRM, they hired more people to address business challenges, leading to increased costs for recruiting, onboarding and training the new employees. The system's limitations worsened the situation. They contacted RBP to explore the benefits of the preferred "Hubspot" CRM. During a Discovery Call, Brennan expressed a goal: achieving $25,000,000 in revenue quicker and easier than the previous $20,000,000.
Challenge accepted.

The Partnership with RBP and Switching to a New CRM
Benefiting from a 3-year partnership, RBP gained a valuable edge in growth through the Podio Platform, which gave our tech experts and the Kalipi team a massive advantage in process discovery, analysis, employee training, and adoption.
The Choice of HubSpot
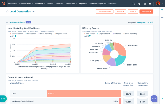
Choosing RBP as the preferred partner, the decision was made to transition to Hubspot as the CRM platform of choice. The shift was driven by Hubspot's deep extensibility, significantly improved accurate reporting to achieve Brandon's metrics, mobile app, and enhanced UX/UI—marking a substantial advancement from the limitations of Podio. The appeal also lay in Hubspot's features, including guided selling playbooks and extensive reporting capabilities that tracked the entire process from lead to Google Review.

reports built
dashboards created
playbooks implemented
The Sales Structure That Led to Growth
"The transformation of the sales system began with recognizing challenges in producing high-quality on-site quotes." Adam Sand
The unique building standards on the island of Hawaii added complexity, making it challenging to find skilled salespeople capable of estimating and ensuring excellent follow-up after initial appointments.
To address these issues, a groundbreaking inside/outside sales model was conceptualized. This innovative approach involved splitting the sales role into three distinct positions, each with specialized and complementary skills and responsibilities.
1. Field Technicians: Dedicated to performing outside duties, including inspections, CompanyCam photo documentation, and presentations of Kapili Value.
2. Customer Success Managers: Responsible for lead intake, appointment setting, CompanyCam setup, ordering Eagleviews, and managing follow-ups for deals not closed on-site. They played a crucial role in transitioning deals to the production phase.
3. Estimators: Focused exclusively on building out estimates using the new CPQ tool, SumoQuote.
The Results
This strategic restructuring aimed to optimize efficiency by assigning specific tasks to individuals with expertise in their respective areas. The result was a streamlined sales process that improved the overall customer experience and contributed to the company's growth.




Inside and Outside Sales Pay Structure and How RBP Helped
Developing a comprehensive compensation plan for both inside and outside sales was a complex task. The goal was to ensure a more secure outcome for both parties, simultaneously reducing the total cost of sales from the previous 10%, which included fixed and variable costs, to a more efficient 8.4%, encompassing all expenses.
RBP played a crucial role in achieving this by implementing Quotapath, a tool that automated commission calculations and generated leaderboards. This streamlined process not only simplified the compensation management but also contributed to a more cost-effective and transparent system, benefiting the business and its sales team.
Tools That Made the Team More Efficient and Their Work More Rewarding
To enhance efficiency and elevate the team's experience, we introduced a Field Service Management tool called Arrivy. This integration creates an Uber-Roofing experience, offering numerous benefits to both field technicians and customer success managers.
Arrivy empowered field technicians by allowing them to notify customers of their location and be tracked on the map while en route. It also facilitated dispatching runners for material drops during change orders and provided various other functionalities. This tool proved instrumental in optimizing the route planning process for customer success managers, who functioned as inside sales reps. They strategically scheduled field technicians for outside sales activities, maximizing daily opportunities while minimizing drive time. This not only streamlined operations but also made the team's work more rewarding and customer-focused.
The introduction of SumoQuote marked a significant shift in the quoting process and the successful launch of the Solar Division. It all began with developing a new website featuring a Solar Price Calculator powered by the custom-built Hubspot CMS. This intuitive tool allowed website visitors to quickly price conditions and gauge intent, seamlessly connecting with the marketing hub for more efficient spending and higher conversion rates throughout the year.
Despite the challenges posed by the Covid-19 pandemic, the roll-out strategy persevered. A newly hired internal marketer took advantage of the Hubspot platform's ease of use, creating new landing pages and funnels that significantly boosted SEO. Screen recordings were utilized for training during the pandemic, achieving a remarkable 90% adoption rate in Sales, Production, and Accounting. Hubspot integration became integral to their entire process, extending even into production.
Part of the roll-out included the development of SumoQuote, a custom quoting tool, complete with presentation design and copywriting. The estimating team embraced the tool wholeheartedly. A strategic move was made to offer a Solar Upgrade of 12 Panels, providing a quick and compelling pitch using SumoQuote. This strategy resulted in larger Solar Buildouts being sold post-upgrade, often in a remote, self-signature experience without direct influence from the Sales Team. In the initial three months, the average upgrade amount exceeded $2500, showcasing the success of the SumoQuote integration and the innovative solar upgrade approach.

Data Migration Challenges
In the thick of the Roll-out, we faced an unexpected twist - a big rainstorm brought a flood of leads right into the heart of the transition. This meant that handling Data migration became a real head-scratcher, as new leads flooded into a system that the entire team was still getting the hang of. To make matters more interesting, we were running a bit understaffed due to Covid policies, which kept our folks at home and practicing social distancing.
We had to whip up a multi-step data migration plan and throw in some sprints to keep cleaning up data as the new reps, who were still learning the ropes, made their share of inevitable mistakes. We blocked out chunks on the calendar to make sure no business slipped through the cracks.
Making the most of Hubspot's social features, we posted updates about the ongoing system change, letting everyone know we were burning the midnight oil to ensure every customer got the service they expect at a pace that ensured their homes stayed protected. Despite the bumps in the road, we pulled off the transition without a hitch. Not a single negative Google review in sight, and we even got some thumbs-up feedback from clients during the Roll-out, all thanks to Hubspot's Service Hub.
Challenge Succeeded (Final Thoughts)
The finale was nothing short of spectacular. Not only did they hit their $25,000,000 goal, but they went above and beyond, achieving a remarkable $46,000,000 in sales over the next 12 months. The impact was felt across the board - improved morale, increased profits, enhanced employee retention, and quicker onboarding times. Most notably, there was an overarching sense of heightened confidence in the trajectory of growth, thanks to the invaluable business insights delivered by Hubspot's robust reporting features.